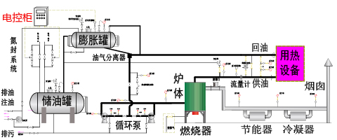
燃氣(燃油)立式導熱油鍋爐
燃料選擇:天燃氣 輕油
傳熱介質:導熱油,最高320度
輸出效率:92-98%
輸出功率:120-12000千瓦
輸出功率:10萬~1000萬大卡/小時
【結構特點】
-
1.采用濕背式內燃兩回程結構,鍋爐頂部帶有頂盤管,有效的防止了火焰直接輻射后墻,同時在緊湊的結構前提下,增加了輻射受熱面積,提高了鍋爐的熱效率。
2.采用微正壓運行,有效的提高了爐膛的燃燒強度,使同容量鍋爐的體積更小,同時消除了鍋爐爐膛、煙道的漏風,提高了鍋爐的熱效率。
3.采用先進的EDA技術,詳細計算爐體結構尺寸、煙氣的流速,合理充分利用火焰和煙氣換熱,保證鍋爐可靠工作和充分冷卻,提高鍋爐的熱效率。
4.采用高效冷凝技術,有效的降低了排煙的溫度,提高了鍋爐的熱效率。
5.采用合理的結構設計和優良的耐火、保溫材料,大幅降低爐體外表溫度,使外表溫度低于50度(高于國家標準),減少熱流失,提高鍋爐的熱效率。
6.采用全新設計,降低燃料燃燒時的有害物質排放量,滿足國家環保標準,特別是降低氮氧化物的排放量,滿足國家的低氮排放標準。
7.采用多家國際知名品牌的進口燃燒器,適應各種應用場景,保證質量,保證安全。
【電控系統】
-
1. 采用西門子等國際大品牌的PLC等自動化控制器做為控制核心
2. 采用國際大品牌的外圍組件,實現高質量的全自動控制系統
3. 實時采集進口、出口的溫度、壓力等各種參數并在控制柜中實時集中顯示
4. 通過PID等閉環控制系統,保證鍋爐穩定的工作在用戶設定的各種參數下
5. 監控各組數據的工作范圍,對各種異常進行提醒或報警,方便用戶使用和維護
6. 控制模塊具有強大的擴充能力,根據客戶需要,可以方便的實現群控、遠程控制等多種深度應用
【執行標準】
1.嚴格按照國家及行業標準對鍋爐進行設計、制造、組裝、實驗和驗收,其中包括但不限于下列標準:GB/T16507《水管鍋爐》、TSG G0001《鍋爐安全設計監察規程》、GB/T17410《有機熱載體爐》、GB50273《鍋爐安裝工程施工及驗收規范》
2.鍋爐使用的主要鋼材采用20 GB/T3087,保障鍋爐安全可靠。
3.按照NB/T47018選取焊材,鍋爐爐管采用氬氣保護全熔透焊接,焊縫按照NB/T47013《承壓設備無損檢驗》進行X射線探傷和檢驗,鍋爐總裝完成后管組全部進行水壓試驗,保障每臺鍋爐的焊接質量達到標準。
備注:
1. 表中參數僅供參考,因技術改進或其它原因,請以隨機技術參數為準。2. 表中參數僅供選型參考,更多型號,更詳細參數及相關詳細圖紙,請聯系我們。
3. 根據用戶需要,我們可以為用戶進行定制生產,具體請聯系我們。
4. 涉及相關計算,燃料規格如下:天然氣(LNG)低位發熱值8,400kcal/Nm3、城市煤氣 (CG)低位發熱值4,000kcal/Nm3、焦爐煤氣低位發熱值4,200kcal/Nm3、柴 油低位發熱值10,200kcal/kg、甲醇低位發熱值4650kcal/kg為標準計算。
5. 以上運輸尺寸均為立式鍋爐采用臥式運輸時的尺寸。
六大環節,二十四條措施,誠心,用心,放心!
| 設計:專業,誠心 |
| 生產:細致,用心 |
| 質檢:嚴謹,放心 |
| 售前:專業,誠心 |
| 售中:全面,用心 |
| 售后:快速,放心 |
| 我們的策略:以質量取勝 |
| 我們的宗旨:讓客戶滿意 |
| 【誠信為本,鑄造精品】 |
















